
Tech Stack
React
Javascript
HTML 5
CSS 3
Description
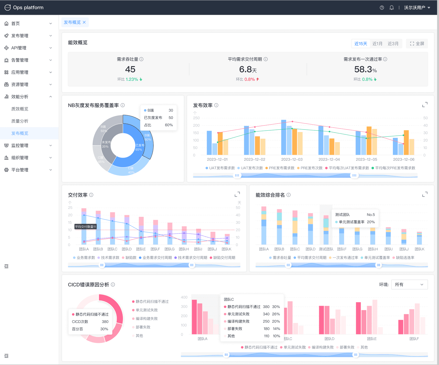
During this project, I was responsible for front-end implementation and end-to-end feature delivery for an internal platform used in a data center environment. I translated product requirements and UI specs into production-ready pages, collaborated closely with backend engineers for API integration, and performed self-testing to ensure stable releases.
The platform supports the full workflow from service release orchestration to API management, alert handling, application/resource administration, and efficiency analytics, helping teams improve visibility and control over delivery and operations.
- Delivered multiple core modules end-to-end with consistent UX and stable integration
- Reduced integration friction by standardizing request patterns and page states
- Improved delivery reliability through self-testing and fast iteration with backend during joint debugging
Page Info
Login and Dashboard


Release management


Approval email notification
